指标趋势图
概述
指标趋势图是一种通过折线或曲线展示指标随时间变化趋势的可视化图表。它能够直观地反映数据的变化方向、变化速率以及周期性规律,帮助用户快速识别数据的上升、下降或波动模式。
适用场景
指标趋势图主要用于展示指标数据随时间的变化趋势,特别适合分析数据的发展动态、变化规律和异常情况。
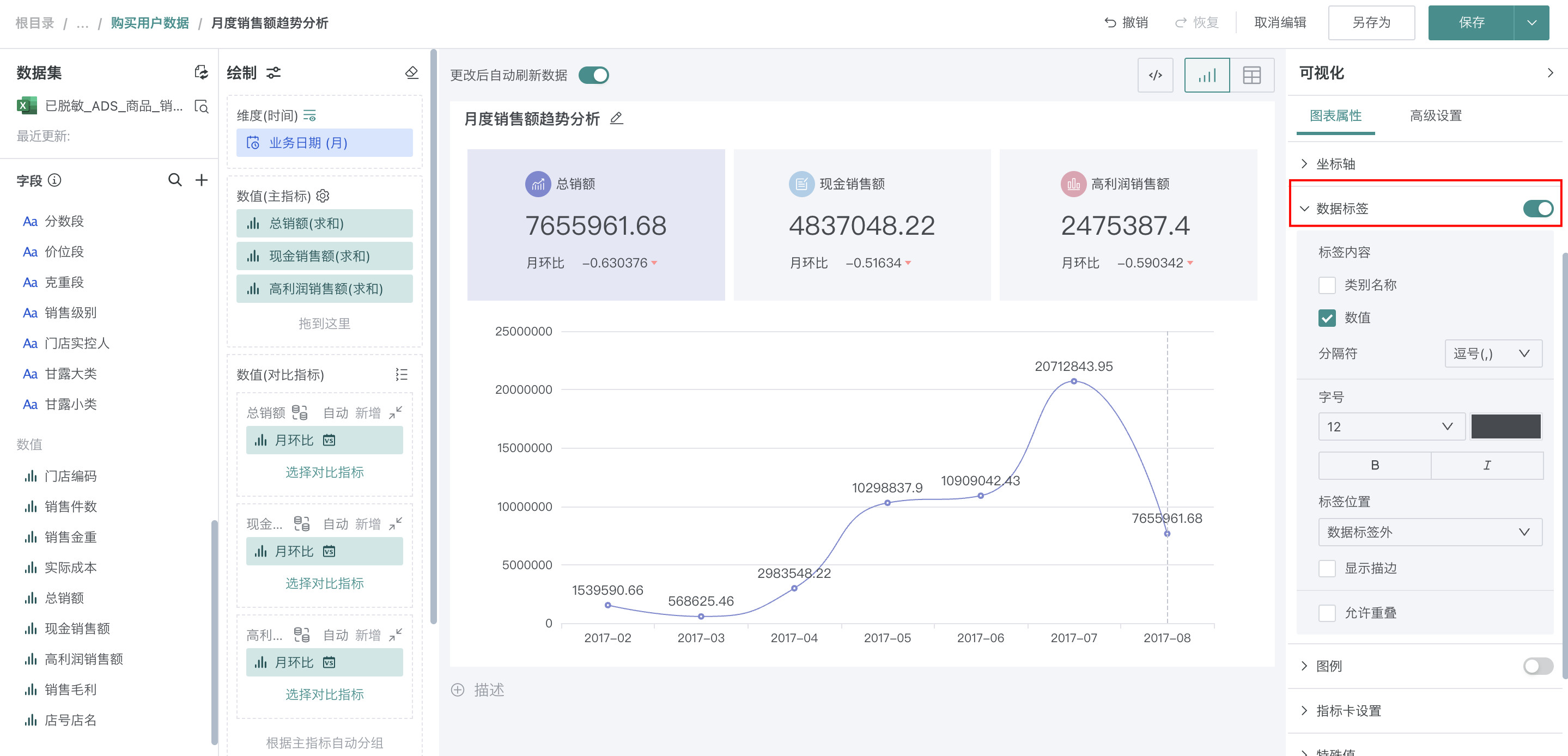
例如:总销额&销售毛利&现金销售额的月度变化趋势分析。

图表特点
优点:
- 趋势直观:能够清晰展示数据的上升、下降或波动趋势
- 变化速率:通过线条斜率直观反映数据变化的快慢
- 周期性识别:容易发现数据中的季节性或周期性规律
缺点:
- 数据量大时可读性降低:数据点过多时线条可能变得拥挤
- 维度受限:主要适用于时间序列数据,难以展示多维度关系
使用指导
创建仪表板
详细步骤可参考新建仪表板。
创建图表
-
点击仪表板首页右上角「编辑」按钮,进入仪表板编辑页面。

-
点击「新建卡片 > 可视化图表」,弹出「选择数据集」页面。

-
选择需要进行图表分析的数据集后点击「确定」。

-
若需要切换分析数据集,可点击页面左上角「切换数据集」按钮。

-
在「可视化」区域中选择「指标趋势图」,将左侧「数据集」区域的「业务日期(月)」拖至「绘制」区域的「维度」,「总销额」、「高利润销售额」、「现金销售额」拖入「数值(主指标)」,在「数值(对比指标)」区域中,点击「选择对比指标>月环比」。

-
点击标题右侧编辑按钮,为图表命名。
说明可点击右侧 AI 小图标,通过 AI 自动生成符合内容的标题,如何使用详见智能命名助手。

美化图表
设置颜色
可以在「图表属性」区域中的「主题/颜色」进行选择,颜色详细配置可参考图表绘制-颜色。

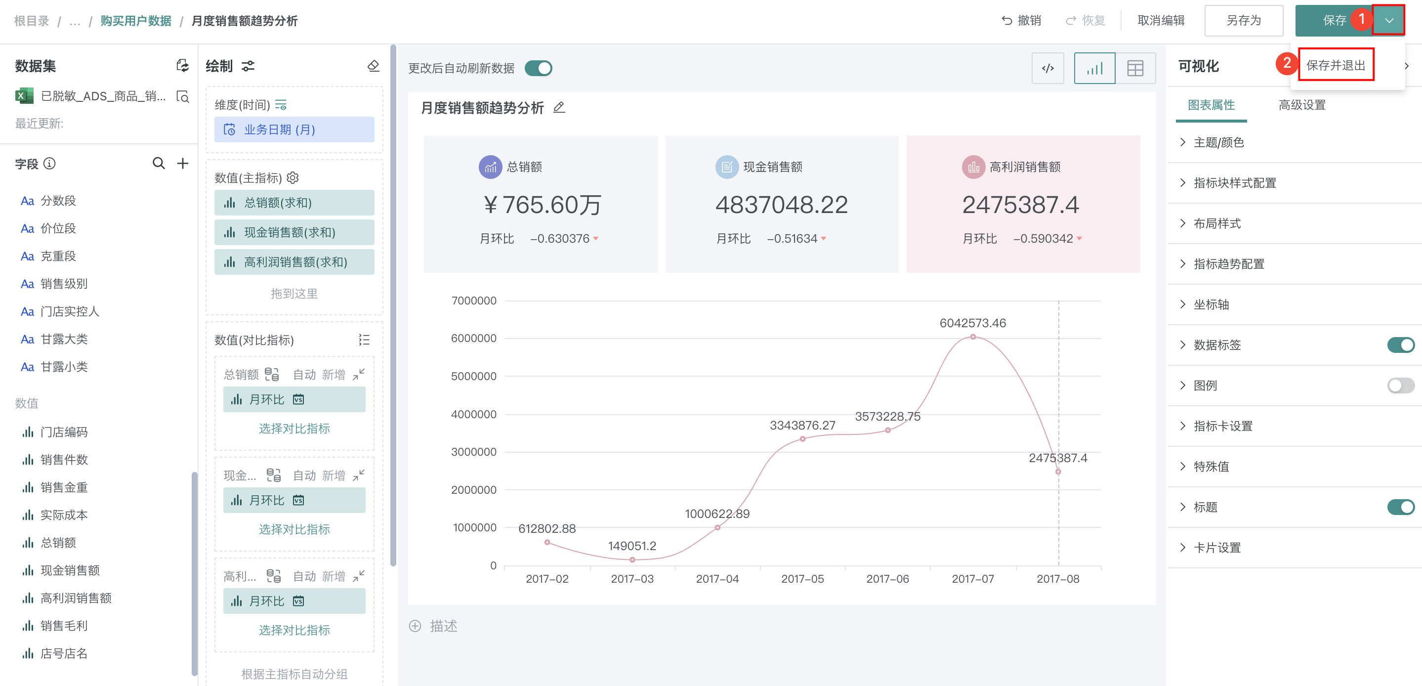
设置数据格式
若「总销额」结果过大,不易观测且影响美观,可以依次点击「总销额>数据格式」,「类型」选择「货币」,「计数单位」选择「万」。

设置数据标签
开启后,会显示每个标签的具体数值,可以调整标签的字体、字号、位置等。

其余操作
发布图表
-
点击右上角「保存并退出」,完成图表创建。

-
点击右上角「发布」,将仪表板发布上线。

效果查看
PC端

移动端
说明
移动端图表需要切换至移动端布局单独添加卡片,详细操作可参考:移动端布局。
