堆积图
概述
图表介绍
堆积条形图是一种将每个条形划分为多个子段的图表,这些子段代表构成该条形总值的各个组成部分。条形的总长度表示所有部分的总和,从而同时展示了部分与整体的关系以及不同类别的总量对比。
适用场景
适合在需要比较不同类别的总量的同时,分析其内部构成与贡献度的场景中使用。
例如分析不同年份的销售金额构成。

图表特点
优点
- 直观展示部分与整体的关系:能清晰地显示每个类别的整体是如何由各个组成部分构成的。可以快速理解每个商品的内部结构以及各部分的相对贡献大小。
- 便于比较总量:跨类别比较不同商品的总体规模非常方便和直观。
- 节省空间,高效展示多维信息:需要展示的类别和组成部分较多时,能更有效地利用图表空间,避免布局过于拥挤。
缺点
- 难以精确比较非底部组成部分:除了紧靠基准线的底部组成部分,其他所有部分的起点都不统一,人眼很难准确判断其长度的差异。
- 当组成部分过多时,可读性急剧下降:如果一个条形被分割成太多细小的部分,图表会变得非常杂乱,颜色难以区分,并且无法清晰地传达核心信息。
- 不适用于有负值的数据:堆积条形图的堆叠逻辑在处理负值时非常混乱,因为片段会向相反方向延伸,破坏了对“整体”的直观理解,容易导致误解。
使用指导
创建仪表板
详细步骤可参考新建仪表板。
创建图表
-
点击仪表板首页右上角「编辑」按钮,进入仪表板编辑页面。

-
点击「新建卡片 > 可视化图表」,弹出「选择数据集」页面。

-
选择需要进行图表分析的数据集后点击「确定」。

-
在「可视化」区域中「常用类型」选择「条形图」,再点击「堆积图」。

-
若需要切换分析数据集,可点击页面左上角「切换数据集」按钮。

-
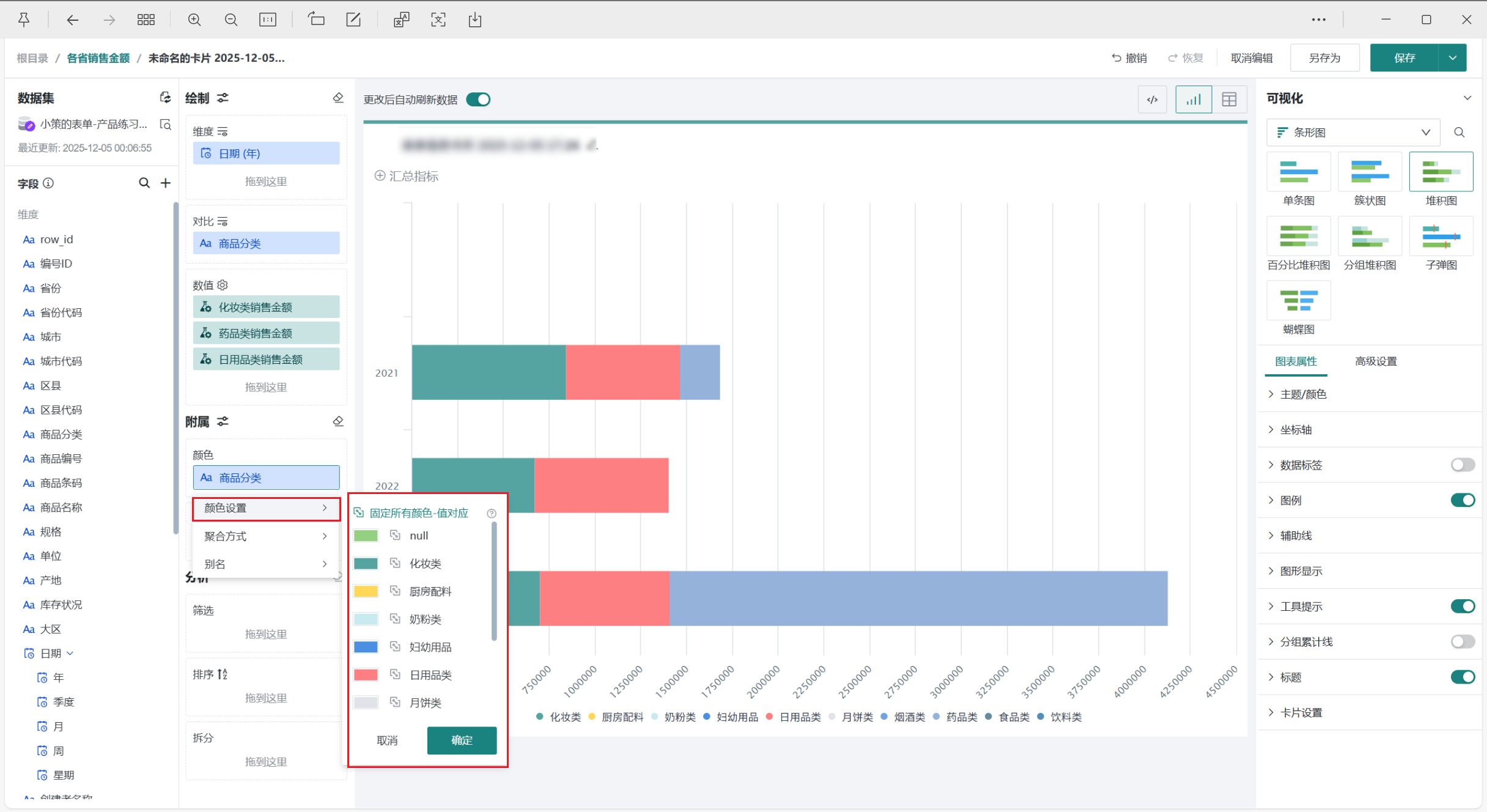
点击字段「+」号,「新建计算字段」。在此情境中我们需要各21~23年每年不同种类的销售金额进行比较,所以需要新建三个字段来表示化妆类、日用品类、药品类销售金额。

可以直接点击编辑器右下方的字段自己编写sql,也可以点击「智能编码」,利用大模型得到所需sql。随后「复制」、「粘贴」。

编辑「字段名称」、「字段类型」,点击「确定」。
-
将左侧「数据集」区域的「日期(年)」拖至「绘制」区域的「维度」。 将我们需要的「化妆类销售金额」、「药品类销售金额」、「日用品类销售金额」拖至「绘制」区域的「数值」。

-
点击标题右侧编辑按钮,为图表命名
说明可点击右侧 AI 小图标,通过 AI 自动生成符合内容的标题,如何使用详见智能命名助手。

美化图表
设置颜色
将「商品分类」字段拖至「颜色」区域,点击符号后选择「颜色设置」,可修改不同区域条形对应的颜色,颜色详细配置可参考图表绘制-颜色。

设置数据标签
在「图表属性」区域打开「数据标签」按钮,选中「数值」,即可看到每根柱子显示大区对应的销售金额数值。

其余操作
发布图表
-
点击右上角「保存并退出」,完成图表创建。

-
点击「发布」,将仪表板发布上线。

效果查看
PC端

移动端
移动端图表需要切换至移动端布局单独添加卡片,详细操作可参考:移动端布局。
