分组堆积图
概述
图表介绍
分组堆积条形图通过在同一个主类别内并排设置多个堆积条形,实现了既能比较不同子类别的内部构成,又能跨主类别进行子类别总量对比。
适用场景
最适合需要同时分析组成部分的构成情况和不同组别之间总量高低的复杂数据关系。
例如比较不同年份下各季度的部门开销构成。

图表特点
优点
- 信息密度高,能同时揭示两种关系:完美结合了堆积图和簇状图的优势,既能分析组成部分的构成,又能精确比较。
- 支持精确的跨组总量比较:由于同一主类别下的子类别是并排排列的,因此可以像簇状条形图一样,通过条形的总高度,非常精确地比较不同子类别的总量大小,避免了普通堆积图中比较非底部元素的困难。
- 便于进行灵活的对比分析:既能在主类别内比较不同子类别的构成和总量,也能跨主类别追踪同一子类别的构成变化和总量趋势,分析灵活性极强。
缺点
- 视觉设计复杂,容易显得杂乱:图表的结构比前两者都复杂。如果颜色、间距设计不当,或数据系列过多,会显得非常拥挤和混乱,给读者带来认知负担。
- 对数据系列的数量非常敏感:能清晰展示的数据系列数量有限。如果主类别、子类别或组成部分任何一者过多,都会导致图表可读性急剧下降。
- 解读有一定门槛,不适合所有受众:其复杂的结构要求观众需要花更多精力来理解图表的编码规则,对于没有数据分析和图表阅读经验的普通大众来说,可能不如单一的图表类型那么容易理解。
使用指导
创建仪表板
详细步骤可参考新建仪表板。
创建图表
-
点击仪表板首页右上角「编辑」按钮,进入仪表板编辑页面。

-
点击「新建卡片 > 可视化图表」,弹出「选择数据集」页面。

-
选择需要进行图表分析的数据集后点击「确定」。

-
在「可视化」区域中「常用类型」选择「条形图」,再点击「分组堆积图」。
若需要切换分析数据集,可点击页面左上角「切换数据集」按钮。
-
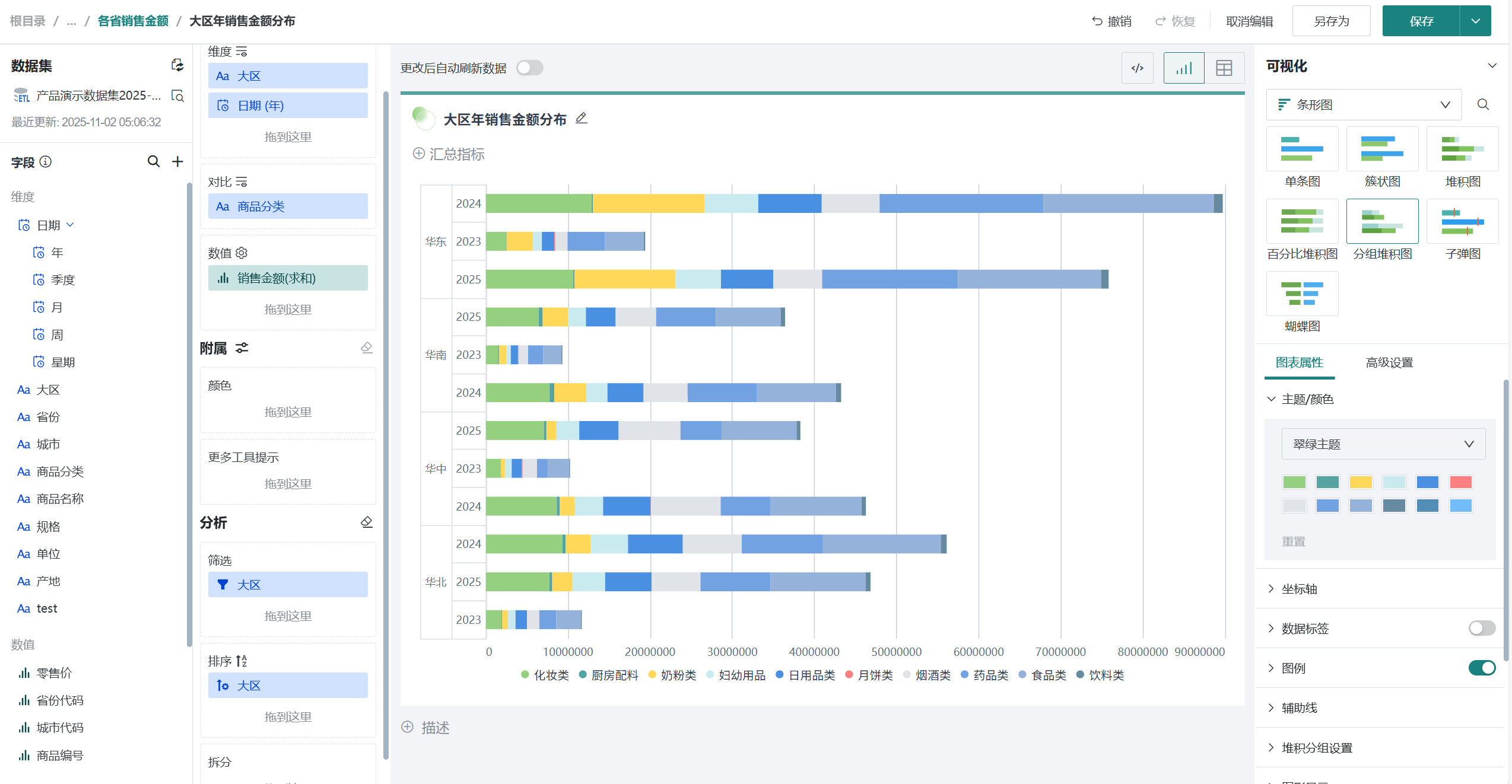
将左侧「数据集」区域的「大区」和「日期(年)」拖至「绘制」区域的「维度」。 将我们需要的「销售金额」拖至「绘制」区域的「数值」,最后将「商品分类」拖至「绘制」区域的「对比」。

观远默认将维度中的第一个作为分类依据,若情境中希望以大区为分类标准,可以将「维度」中的「大区」和「日期(年)」调换顺序。

-
点击标题右侧编辑按钮,为图表命名
说明可点击右侧 AI 小图标,通过 AI 自动生成符合内容的标题,如何使用详见智能命名助手。

美化图表
排序
再次情境中,我们需要用大区进行分类,即可观察每个大区每年的销售变化情况。
将「大区」字段拖至「排序」区域,即可完成配置。排序详细配置可参考数据排序。

系统默认按首字母升序,可在筛选中自己调整位置,配置完成后可看到图表根据销期望排列。



筛选
在情境中,若您只需观察华中、华北、华南、华东这四个选项的数据,可以将「大区」字段拖至「筛选」区域,点击前方小漏斗,选择后点击「确认」即可完成筛选。


设置颜色
将「销售金额」字段拖至「颜色」区域,点击符号后选择「颜色设置」,可修改不同区域条形对应的颜色,颜色详细配置可参考图表绘制-颜色。

设置数据标签
在「图表属性」区域打开「数据标签」按钮,选中「百分比」,即可看到每根柱子显示不同分类对应的销售金额数值的百分比,也可以选中「数值」等,也可以自己选择标签位置。

其余操作
发布图表
-
点击右上角「保存并退出」,完成图表创建。

-
点击「发布」,将仪表板发布上线。

效果查看
PC端

移动端
移动端图表需要切换至移动端布局单独添加卡片,详细操作可参考:移动端布局。
