簇状图
概述
图表介绍
簇状图也称为分组柱状图,是一种用于比较多个不同类别下,两个或更多系列数据数值大小的图表。
适用场景
簇状图通过将不同数据系列的柱形在类别轴上分组并排显示,以同时实现类别内和系列间数据对比。
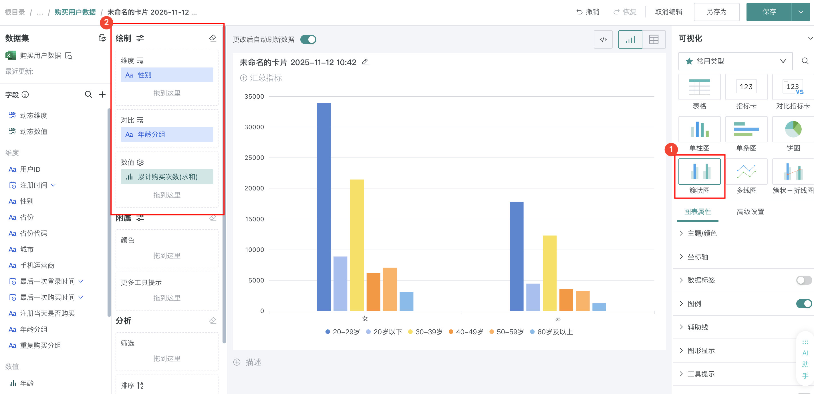
例如:若想了解购买用户的累计购买次数在性别和年龄区间上的分布情况,簇状图可以直观的反应,如图所示:

图表特点
优点
- 对比性强:同一类别下的不同系列并排显示,便于直观比较它们的数值差异
- 信息丰富:可以同时展示多个数据系列,在同一图表中呈现更多信息
- 易于理解:保持了柱形图的直观性,读者可以快速理解不同系列间的对比关系
- 适合多维度分析:可用于分析不同系列在同一类别下的表现
缺点
- 系列数量限制:当数据系列过多时,柱子会变得拥挤,影响可读性
- 类别数量限制:类别过多时,图表会变得过长,不便于整体查看
- 难以展示单个系列的整体趋势:主要关注同一类别内的对比,而非单个系列的时间或空间趋势
- 需要明确的系列区分:需要通过颜色或图例清晰区分不同系列,否则易造成混淆
使用指导
创建仪表板
详细步骤可参考新建仪表板。
创建图表
-
点击仪表板首页右上角「编辑」按钮,进入仪表板编辑页面。

-
点击「新建卡片 > 可视化图表」,弹出「选择数据集」页面。

-
选择需要进行图表分析的数据集后点击「确定」。

若需要切换分析数据集,可点击页面左上角「切换数据集」按钮。

-
在「可视化」区域中选择「簇状图」,将左侧「数据集」区域的「性别」拖至「绘制」区域的「维度」,「年龄分组」拖入「对比」,「累计购买次数」拖入「数值」。

-
点击标题右侧编辑按钮,为图表命名。
说明可点击右侧 AI 小图标,通过 AI 自动生成符合内容的标题,如何使用详见智能命名助手。

美化图表
设置颜色
将「年龄分组」字段拖至「颜色」区域,点击字段后选择「颜色设置」,可修改不同区域柱子对应的颜色,颜色详细配置可参考图表绘制-颜色。

设置数据标签
在「图表属性」区域打开「数据标签」按钮,选中「数值」,即可看到每根柱子对应的累计购买次数。

其余操作
发布图表
-
点击右上角「保存并退出」,完成图表创建。

-
点击右上角「发布」,将仪表板发布上线。

效果查看
PC端

移动端
说明
移动端图表需要切换至移动端布局单独添加卡片,详细操作可参考:移动端布局。
