簇状图
概述
图表介绍
簇状条形图是一种用于比较多个分类数据系列在不同类别上数值大小的图表。它由多个并排排列的条形组成,这些条形根据其主类别被分成不同的簇。
适用场景
跨类别比较子项:需要同时查看不同主类别下,各个子类别的数值,并进行比较。
例如:对比不同城市在两个不同年份的业绩。如图所示:

图表特点
优点
- 类别对比直观 :簇状条形图通过水平排列的条形,能够清晰地展示不同类别之间的数值对比,让用户一眼就能看出数值大小的差异
- 多组数据比较 :可以同时展示多组相关数据,便于在同一类别下比较不同组别的表现,例如不同产品在各地区的销售对比
- 分类标签清晰 :水平布局使得类别标签可以完整展示,避免了垂直柱状图中文字过长导致的显示问题
缺点
- 空间占用较大 :当分组数量较多时,图表会变得很宽,可能需要横向滚动查看,影响整体可读性
- 数据系列限制 :如果同一类别下的数据系列(分组)过多,条形会变得非常狭窄,难以区分和比较
- 数值精度问题 :当数值差异非常小时,条形长度差异不明显,可能导致对比困难
使用指导
创建仪表板
详细步骤可参考新建仪表板。
创建图表
-
点击仪表板首页右上角「编辑」按钮,进入仪表板编辑页面。

-
点击「新建卡片 > 可视化图表」,弹出「选择数据集」页面。

-
选择需要进行图表分析的数据集后点击「确定」。

若需要切换分析数据集,可点击页面左上角「切换数据集」按钮。

-
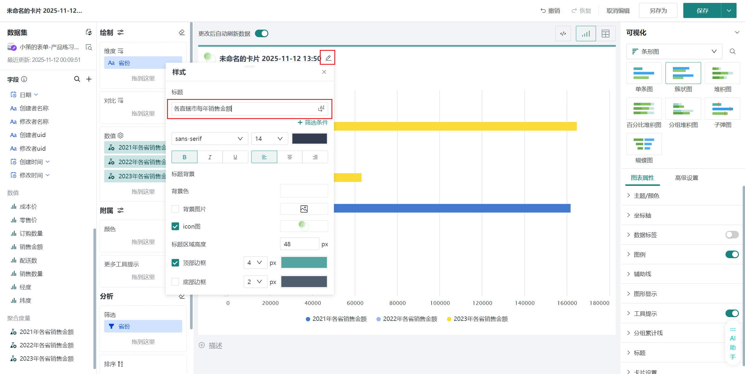
在「可视化」区域中选择「条形图 > 簇状图」,将左侧「数据集」区域的「省份」拖至「绘制」区域的「维度」和「筛选」,选择我们需要分析的省市。

-
点击字段「+」号,「新建计算字段」。在此情境中我们需要各省21~23年每年的销售金额进行比较,所以需要新建三个字段来表示21、22、23年销售金额总和。

可以直接点击编辑器右下方的字段自己编写 SQL ,也可以点击「智能编码」,利用大模型得到所需 SQL 。随后点击 SQL 右侧开始按钮或「复制」、「粘贴」。

编辑「字段名称」、「字段类型」,点击「确定」。
-
全部创建完成后将创建的「2021年各省销售金额」「2022年各省销售金额」「2023年各省销售金额」拖至「绘制」区域的「数值」。

-
点击标题右侧编辑按钮,为图表命名
说明可点击右侧 AI 小图标,通过 AI 自动生成符合内容的标题,如何使用详见智能命名助手。

美化图表
设置主题颜色
在「图标属性」「主题/颜色」区域,点击后选择不同主题,可修改卡片主题的颜色,颜色详细配置可参考主题/颜色。

设置数据标签
在「图表属性」区域打开「数据标签」按钮,选中「数值」,即可看到每根柱子显示大区对应的销售金额数值。

其余操作
发布图表
-
点击右上角「保存并退出」,完成图表创建。

-
点击「发布」,将仪表板发布上线。

效果查看
PC端

移动端
移动端图表需要切换至移动端布局单独添加卡片,详细操作可参考:移动端布局。
