新建仪表板
概述
功能介绍
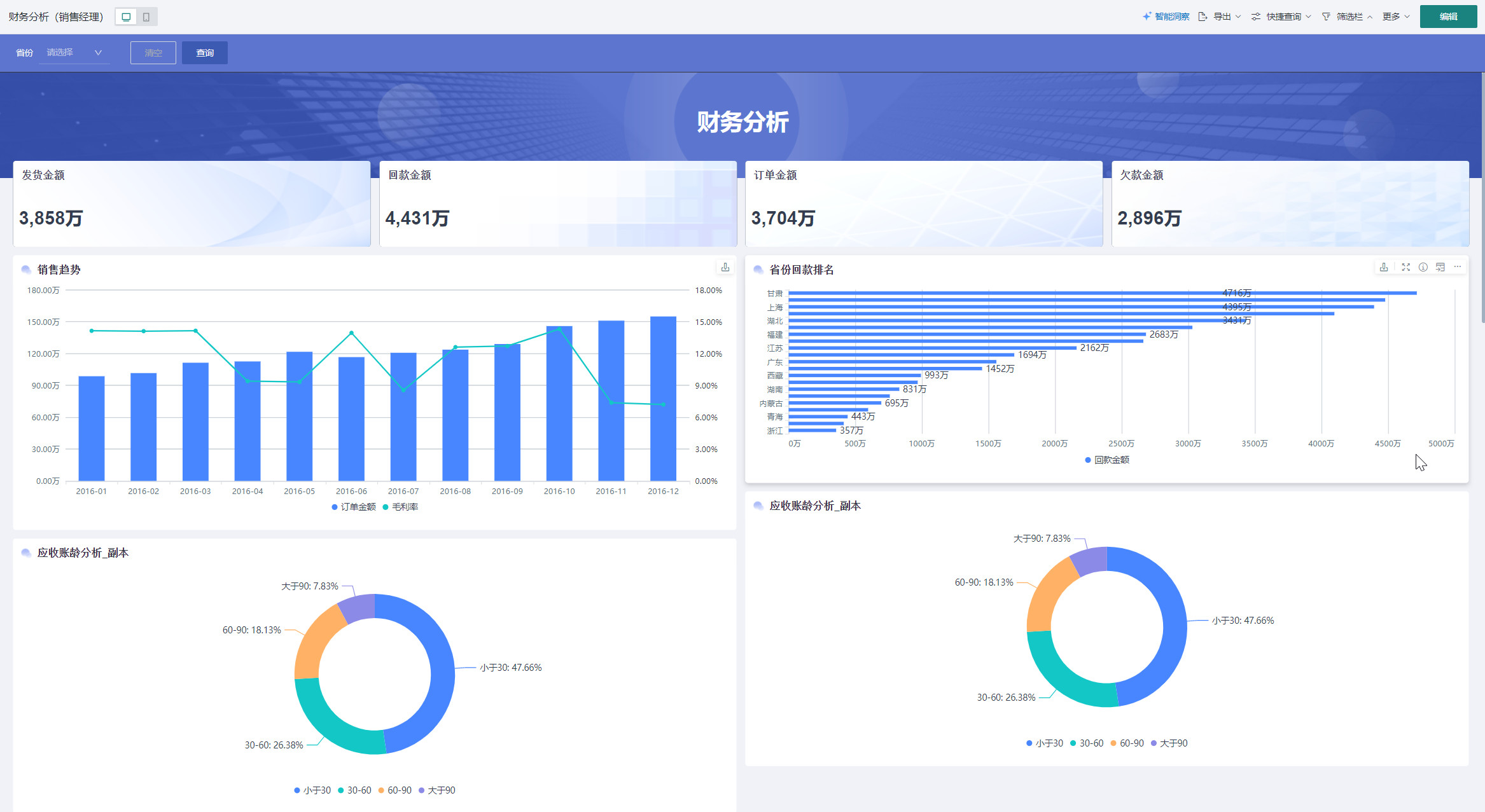
仪表板是观远BI平台的核心功能之一,它允许用户将多个可视化图表、文本说明等基础卡片、智能洞察、杜邦分析图等高级卡片及自定义图表和筛选器组合在一个页面中,形成完整的数据驾驶舱。
通过新建仪表板,用户可以创建个性化的数据展示界面,集中呈现关键业务指标,支持数据驱动的决策制定。

适用场景
仪表板适用于多种数据分析和展示场景:
- 管理层汇报:创建包含关键业务指标(KPI)的综合仪表板,用于管理层日常监控和决策支持
- 业务监控:实时展示业务运营数据,如销售业绩、用户活跃度、系统运行状态等
- 数据分析报告:整合多维度分析结果,形成完整的数据分析报告
- 跨部门协作:创建面向不同部门的专业仪表板,促进数据共享和协作
核心特点
- 灵活布局:支持拖拽式布局设计,可自由调整图表大小和位置
- 多种组件:集成丰富的可视化图表、文本、图片、筛选器等组件
- 交互联动:支持图表间的数据联动,实现钻取、筛选等交互式分析
- 权限控制:提供精细化的权限管理,确保数据安全
- 多端适配:支持PC端和移动端查看,满足不同场景需求
创建仪表板
-
进入观远BI平台后,在「数据分析」页面点击「新建页面」按钮,选择「仪表板」选项。
或直接点击「新建页面」按钮,平台默认新建仪表板。

-
在进入「新建仪表板」页面后,填写以下信息:
- 仪表板名称:设置一个清晰、描述性的名称;
- 所属文件夹:选择仪表板保存的位置。若目录中并没有所需文件夹可点击右侧「新建文件夹」,即可在当前文件夹中简历子文件夹。(可在创建后移动);
- 布局类型:支持瀑布流和自适应两种布局方式。;
- 瀑布流:传统式的页面布局方式,适合纵向扩展内容较多的页面。
- 自适应:仪表板内容可自适应浏览窗口大小,适合单页就能够展示完整、内容紧凑的页面。
- 描述:可选,添加仪表板的简要说明。
-
勾选「页面创建完成后进入编辑页」,点击「确定」按钮,进入仪表板编辑界面。
若不勾选则新建页面自动生成在在文件夹中。

添加组件
添加卡片
-
在仪表板右上角点击「编辑」进入编辑界面。

-
点击「新建卡片 > 可视化图表或其它卡片」,新建所需卡片,点击「发布」即可发布。

-
内容将以卡片形式显示在仪表板中,可通过拖拽调整位置和大小。
添加筛选器
观远BI的筛选器功能允许用户在查看仪表板时灵活调整过滤条件,实现对多个组件的同时过滤。
-
方式一:进入仪表板编辑界面,在上方导航栏选择「筛选器」,点击「创建筛选器」或「添加筛选器」;

-
方式二:点击「新建卡片 > 筛选器」,

选择合适筛选器后进行「属性配置」和「联动」,即可添加筛选器。

观远BI 中自带的筛选器组件有选择筛选器、条件筛选器、日期筛选器、范围筛选器等8种类型,具体的配置流程详情请参阅筛选器。
配置页面样式
-
在编辑界面上方导航栏,点击「页面样式」按钮。

-
选择需要调整的选项,可调整仪表板主题、全局样式、仪表板组件样式、卡片、图标属性等,详见页面样式。

配置移动端
-
进入移动端界面:在编辑界面或已发布界面左上角,点击「移动端」按钮,完成移动端切换。

-
系统默认保持历史布局,如需更改点击「编辑」按钮,进入移动端编辑界面。

-
在右侧「卡片池」中点击所需卡片右上角的「+」,添加所需卡片至移动端仪表板。

-
配置完成后可点击移动端右上角「预览」或「扫码预览」查看配置效果。

-
移动端配置详见移动端布局。

发布仪表板
仪表板配置完成后,点击右上角「发布」按钮,完成仪表板创建。

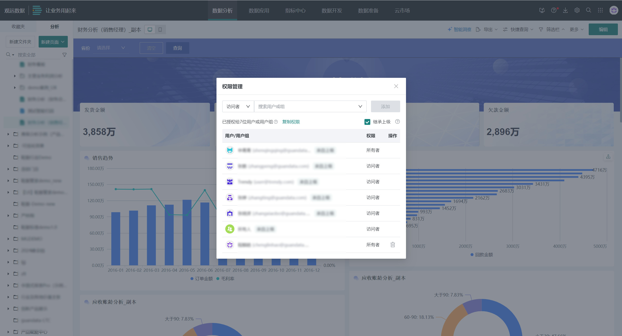
配置仪表板权限
-
方法一:发布仪表板后,在左侧导航栏中点击「权限管理」,可进行权限配置。

-
方法二:发布仪表板后,在分析页面右上角点击「更多 > 权限管理」,可进行权限配置。

其中,所有者拥有该资源的增删改查、批量授权全部权限,而访问者只拥有该资源的查看权限,更多权限配置详见资源权限管理。

其它配置
制作完各类卡片后,用户往往需要对卡片进行修改、删除、移动等管理操作,使仪表板的整体页面更加合理美观,例如:格式刷、卡片顺序调整、标题样式、默认交互、提示信息、移动至、设置为锚点、删除、卡片组合管理、表头排序、调整列宽等,详见卡片管理。
仪表板支持所有交互功能,包括筛选、钻取、联动、跳转等,详见筛选、钻取、联动、跳转。
智能洞察
仪表板智能洞察通过AI自动解析仪表板数据,一键识别异常波动、隐藏关联与业务机会,为用户提供可视化之外的深度洞察与可行动建议。详见仪表板智能洞察。

查看效果
PC端
在观远BI平台PC端,点击「数据分析」模块,找到并点击目标文件夹中的仪表板即可查看完整效果。

移动端
在移动端登录观远BI应用进入「仪表板」模块,选择目标仪表板查看。
