应用场景
观远 BI 为不同角色提供精准的数据赋能,助力企业实现从战略决策到一线执行的全面数字化管理。
决策层:战略洞察与全局掌控
适用角色:CEO、总经理、事业部负责人、总部战略/运营/财务高管
场景价值:帮助决策者总览经营全局,洞察趋势与风险,驱动战略决策
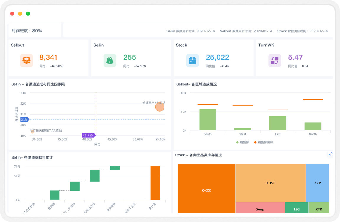
公司整体经营洞察
- 场景描述:通过统一的管理驾驶舱,多终端实时监控集团与各业务线的核心KPI(如销售额、利润、利润率、现金流等)。支持关键指标的自动预警与追踪,实现「一盘棋」式管理。
- 典型应用:
- 全局监控:每日打开驾驶舱,10分钟掌握公司整体经营健康度。
- 业绩对标:对比不同事业部、子公司的业绩完成率与增长情况。
- 战略目标追踪:可视化追踪年度战略目标(如市场份额、新客增长)的达成进度。

经营分析与业绩归因
- 场景描述:当核心指标发生波动时,通过预设的多维度、下钻、联动分析模型,快速定位问题根源,实现从「是什么」到「为什么」的洞察。
- 典型应用:
- 业绩波动归因:分析全国销售下滑,是因华东市场疲软,还是某主力产品线衰退。
- 利润驱动分析:识别利润增长的主要驱动因素是成本下降、价格提升还是产品结构优化。
- 战略专题分析:针对「新零售转型效果」、「渠道下沉战略」等进行深度评估。

管理层:业财分析与精细化运营
适用角色:销售、市场、供应链、财务、人力、产品、运营等部门负责人/经理
场景价值:帮助管理者深入业务细节,实现精细化运营,达成部门目标
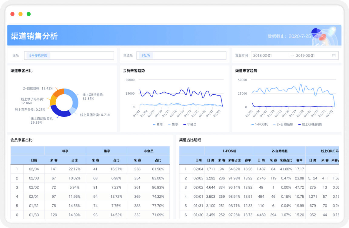
销售与市场分析
- 场景描述:全面分析销售业绩、客户价值与营销活动ROI,指导资源精准投放与策略优化。
- 典型应用:
- 互联网/零售:用户拉新、留存、转化漏斗分析;渠道效果评估;GMV与客单价监控。
- 金融:客户AUM(资产管理规模)分析;客户流失预警;客户生命周期价值管理。
- 制造业/消费品:经销商业绩管理;销售预测与目标达成分析;促销费用效能分析。

供应链与库存分析
- 场景描述:监控从采购、生产到仓储、配送的全链路效率与成本,实现库存最优水平。
- 典型应用:
- 零售/消费品:动态安全库存计算;库存周转与龄分析;智能补货建议。
- 制造业:原材料齐套率监控;在制品(WIP)库存分析;供应商交货准时率分析。

业财一体化分析
- 场景描述:打通业务与财务数据,实现业务动因对财务结果的透明化映射,支持精准预算与成本控制。
- 典型应用:
- 所有行业:收入、成本、费用的实时核算与预警;预算执行情况追踪;利润中心贡献度分析。
- 央国企:「两利四率」等国资监管核心指标的自动计算与上报。
- 互联网:项目制/活动制成本核算与ROI分析。

产品与用户分析
- 场景描述:深入分析产品表现与用户行为,为产品迭代、运营策略提供数据依据。
- 典型应用:
- 互联网:功能使用率、用户粘性(DAU/MAU)、用户路径分析。
- 金融:金融产品(如理财产品、信贷产品)销售情况与收益分析。
- 消费品:新品上市表现追踪;产品品类与SKU销售排行。

区域经营分析
- 场景描述:提供区域专属的经营看板,整合辖区内的销售、门店、库存及人员绩效等核心数据,实现区域的精细化、可视化管控。
- 典型应用:
- 业绩监控与排名:实时监控各城市、各门店的销售额、目标达成率及排名情况,快速识别高贡献门店与落后门店。
- 问题下钻与诊断:针对业绩不达标的门店,一键下钻分析其客流、客单价、畅销/滞销商品等维度,精准定位问题根源。
- 竞品与市场分析:结合外部市场数据,分析本区域的市场份额、竞争格局,为制定区域性的竞争策略提供数据支持。
- 巡店与任务管理:通过移动端记录巡店结果、指派整改任务,并跟踪任务完成进度,形成管理闭环。

执行层:实时操作与智能预警
适用角色:门店店长、销售代表、生产线班组长、客服、运营专员
场景价值:为一线员工提供轻量化、移动化的数据支持,驱动每日高效执行。
库存异常与预警
- 场景描述:建立实时库存监控机制,对异常情况(如断货、高库存、呆滞料)进行自动预警。
- 典型应用:
- 零售/消费品:门店店员收到「某畅销SKU库存低于安全水位」的补货提醒。
- 制造业:仓库管理员收到「某原材料即将缺料,影响生产计划」的预警。

任务执行与进度跟踪
- 场景描述:将宏观目标拆解为一线可执行的任务,并实时跟踪完成进度。
- 典型应用:
- 所有行业:销售代表查看每日/每周业绩目标完成率;客服查看工单处理进度与SLA。
- 央国企:员工跟踪重点项目或工作任务的执行进度。

更多应用场景
除了上述场景,观远 BI 还覆盖了消费品、零售、互联网、金融、先进制造、央国企等多个行业领域,提供定制化的 BI 行业解决方案。无论是生产车间的设备状态监控、银行的客户风险评估,还是电商平台的用户行为分析,观远 BI 都能通过强大的数据处理能力和丰富的分析功能,帮助企业实现数字化转型,提升核心竞争力。
同时,观远 BI 还为不同行业主题和职能场景提供贴合业务数字化链路的场景应用,通过预置标准分析模版,用户只需一键替换数据源便可快速落地行业最佳实践,您可以进入「云市场 > 行业场景模板」,体验观远 BI 更多的应用场景。
